Managing compliance reporting can feel overwhelming due to scattered data, inconsistent reporting formats, manual evidence gathering, constantly changing requirements, and stakeholder pressure. Manual spreadsheet-based and ad hoc reporting often lead to errors, delays, and poor audit readiness. While a DIY approach may seem cost-effective, it often results in mistakes and higher costs over time.
The Office for Civil Rights (OCR) fined Inmediata Health Group $250,000 for leaving protected health information (PHI) unsecured on the Internet from May 2016 through January 2019. An accurate and timely compliance reporting would have alerted the Inmediata team to notify the United States Department of Health and Human Services(HHS) and take corrective actions. However, they delayed breach notification to HHS and affected individuals after OCR initiated an investigation in 2018.
This article examines best practices for streamlining compliance reporting, with a focus on workflow design and software selection. Learn how integrated tools with pre-built templates and automation can drive accuracy, scalability, and performance while reducing risk.
Purpose of compliance reporting
Compliance reporting shows that organizations follow regulatory requirements, industry standards, and internal policies. It also proves the organization's compliance with regulatory, industry, and internal standards.
Compliance reports prove to internal and external stakeholders, including regulators, customers, and investors, that the organizations operate legally and ethically. They enable organizations to identify and address potential risks, preventing operational disruptions and avoiding regulatory actions, fines, and reputational damage.
Compliance reports highlight organizations' adherence to data regulations such as General Data Protection Regulation (GDPR) and the Payment Card Industry Data Security Standard (PCI DSS). This demonstrates their efforts to ensure data security and privacy, positioning them as reliable business partners and gaining customer trust.
Compliance reports are often used during audits to demonstrate control effectiveness and readiness. They also help establish accountability and provide audit trails.
Additionally, compliance reporting helps organizations benchmark and streamline processes, improve internal controls, enhance governance, and improve overall operational efficiency.
The compliance reporting process: A step-by-step guide
An effective compliance reporting process ensures accuracy, minimizes risk, and streamlines audits. A structured approach to compliance reporting helps organizations build scalable and audit-ready compliance frameworks.
1. Identify compliance reporting requirements.
Identify the purpose of the compliance report and the target audience. Understand regulatory requirements and the specific needs of stakeholders (e.g., board members, regulators, internal teams) to tailor the report's content and presentation to meet each stakeholder's needs.
2. Define the reporting scope
Establish data, processes, and functions to be included in the report. Identify key compliance metrics, reporting frequency, and key stakeholders and their responsibilities for ensuring an effective reporting process.
3. Collect security and operational data
Collect relevant data covering all compliance aspects from various internal systems, such as finance, HR, IT, and other teams. This includes policies, procedures, compliance assessments, and audit findings. Maintaining data quality through automated checks or manual validation ensures data accuracy, consistency, and completeness.
4. Analyze data
Analyze the collected data to identify patterns of compliance and non-compliance. Compare the collected data with the regulatory requirements to assess compliance status and identify gaps or non-compliance issues.
5. Visualize data and compile audit-ready reports
Structure the analyzed data into a comprehensive report outlining organizations compliance status. Review the draft report and consult designated authorized representatives from each department to ensure accuracy and clarity. Revise and update the report to incorporate suggestions for improvement and ensure relevant information is included to meet the needs of all stakeholders.
6. Disseminate the reports
Customize the report to include relevant information and data based on the target audience's needs. Depending on the specific industry, the compliance report recipients can consist of internal stakeholders, including legal, human resources (HR), information technology (IT), and senior executives. The external stakeholders can be auditors and regulatory organizations.
7. Continuously monitor and update
Compliance requirements constantly evolve, with new regulations and industry standards being enacted. Implement a system to update reports as needed, ensuring adherence to new disclosure requirements and regulatory changes.
You can also streamline your compliance efforts by adopting automation software like Scrut. Scrut enables workflow automation, simplifies data collection, centralizes risk management, and continuously monitors compliance activities.
Common challenges in compliance reporting
Organizations face challenges like data silos, manual processes, and evolving regulations, which lead to inefficiency, errors, and audit risks. Some common challenges in compliance reporting are as follows.
1. Data silos and inconsistencies
The compliance and risk management team needs to collaborate with different departments, including IT, HR, Security, DevOps, and Engineering. The data is distributed across multiple systems and applications, making it challenging for the team to consolidate, verify, and ensure consistency across reports.
2. Manual processes and errors
Many organizations rely on traditional compliance reporting tools like spreadsheets and shared documents for reporting. These manual processes are inefficient, time-consuming, and prone to human error, especially when regulations change frequently. Manual compliance reports lack a structured view of controls, policies, evidence, and vendors, slowing compliance progress and increasing the risk of errors and omissions.
3. Lack of real-time visibility into compliance risks
Reports generated from Excel or Tableau often lack the context for effective decision-making since you can’t link data points back to relevant artifacts or issues. Organizations struggle to gain real-time insights into compliance status without automated tracking and dashboards, increasing the risk of non-compliance. It makes communicating the real-time security posture difficult and increases the risk of undetected issues leading to non-compliance.
4. Difficulty integrating compliance reporting with security tools
Integrating compliance reporting with security tools is challenging due to incompatible systems, a lack of standardized data formats, and the complexity of security frameworks. Without seamless and automated integrations, organizations face challenges in meeting compliance reporting requirements, with inefficient workflows and incomplete visibility, increasing the risk of audit failures and regulatory fines.
In addition, constantly evolving regulations, a lack of qualified personnel, the high cost of accurate reporting, and the complexity of traditional compliance tools are other challenges in compliance reporting.
5 Best Compliance Reporting Tools in 2025
1. Scrut
Scrut streamlines compliance tracking and reporting by centralizing compliance functions, automating evidence collection, and simplifying audit management, reducing compliance efforts by over 70% for security teams. It offers real-time risk monitoring across infrastructure and applications, supporting continuous adherence to over 50 compliance frameworks. Scrut’s automated compliance tracking enables real-time visibility into security posture and metrics through dashboards and reports.
Scrut offers intuitive dashboards and reporting capabilities that deliver actionable insights with minimal effort. The main dashboard shows overall compliance progress and that of individual policies, evidence, and tests. It additionally highlights open risks, unassessed vendors, and upcoming audits, enabling organizations to promptly address issues and accelerate compliance efforts.

Key features:
Dedicated dashboards for each module:
Scrut’s dashboards provide a consolidated view of compliance progress, risks, vendors, audits, and frameworks.

- Compliance dashboard: This provides a high-level overview of an organization’s compliance status with a consolidated representation of the percentage of compliant controls. It enables organizations to track risks, vendors, audits, and frameworks at a glance.
- Control dashboard: It enables organizations to monitor and manage controls across multiple frameworks and visualize distribution across key functions for prioritization.

- Policy dashboard: The policy dashboard simplifies policy management by providing a clear view of policy statuses, departmental prioritization, and upcoming reviews. It lets you visualize the total number of policies across each stage of the creation to publishing lifecycle.

- Evidence dashboard: It helps organizations visualize the total evidence across each stage of their lifecycle. It provides a comprehensive view of compliance efforts by allowing organizations to monitor the progress of evidence collection for each framework.
- Cloud dashboard: It helps track non-compliant assets and flagged resources across cloud environments.
- Vendor dashboard: This dashboard helps organizations monitor the security posture of their vendor ecosystem, assessment progress, and remediation efforts.
- Risk management: The risk management dashboard enables you to manage risks by visualizing critical risks, prioritizing them, and analyzing the effectiveness of your mitigation strategies. You can monitor risks at different stages of their lifecycle, with drill-down capability into each stage.
You can prioritize risks based on likelihood and impact under multiple treatment strategies and monitor the effectiveness of risk treatment. Risk reports summarize the current state of risks and their management, relying on risk registers to provide details of each risk.

Reporting capabilities:
- Cloud security report: It provides a real-time overview of your cloud security posture, including assets scanned, flagged resources, and affected controls.

- Framework compliance report: This helps identify and address non-compliant controls within specific frameworks, making it easier for security teams to prioritize corrective actions.
2. Vanta
Vanta is a security and compliance automation platform that enables organizations to automate compliance with industry-leading standards, including SOC 2, ISO 27001, PCI DSS, GDPR, HIPAA, and CCPA.
Vanta offers advanced reporting features, including comprehensive dashboards and detailed reports with relevant, insightful metrics. Vanta users can view all available reports from a centralized reports page.

Key features:
- Compliance reports: These track compliance program status and how they progress over time.
- Customer trust reports: The reports allow organizations to showcase first-party data in an easy-to-understand dashboard, along with commonly requested security documents, certifications, reports, and more, to prospects to demonstrate their commitment to security and compliance.
- Risk reports: Highlight risk posture with an overview of risk scenarios and treatments.
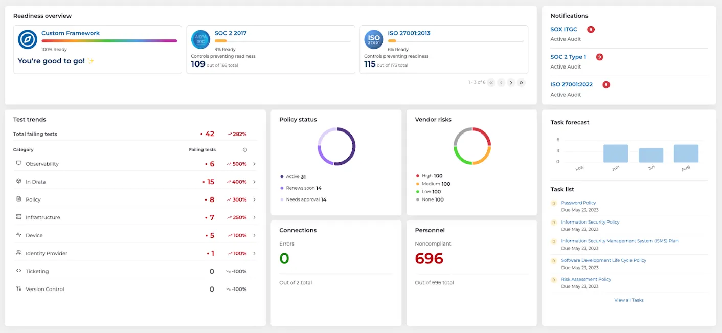
3. Drata
Drata offers compliance solutions for continuous control monitoring, automated evidence collection, and workflow optimization. It enables organizations to maintain compliance across various frameworks and ensure they are audit-ready.
Drata’s compliance dashboard combines the essential trends, tasks, and alerts required to give a holistic view of organization's risk and compliance posture.

Key features:
- Readiness overview: It provides a high-level view of the health of your compliance frameworks, with the visual status bar highlighting ready frameworks and inconclusive frameworks with controls requiring attention.
- Policy status: It displays an overview of policies at different stages of their lifecycle, from creation to approval to renewal. When users click the Policy Status card, they are redirected to the Policy Center to take necessary actions to complete the policy.
- Vendor risk: It showcases the organization’s latest vendor risk posture. The risk donut chart categorizes vendors into high, medium, low, and no-risk groups.
4. Sprinto
Sprinto is a security compliance software provider that offers auditor-grade compliance programs supporting various frameworks, including SOC 2, ISO 27001, GDPR, HIPAA, and NIST.
Sprinto's reports provide organizations with updated insights that support informed decision-making and proactive compliance management. Each report offers a contextualized account of an organization's compliance posture. Additionally, Sprinto generates comprehensive reports covering four critical areas: compliance health, compliance gaps, internal risks, and vendor risks.

Key features:
- Compliance health report: The report offers an overview of compliance health, supports trend analysis, and helps identify potential issues early.
- Vendors insights report: Provides a comprehensive report of vendor profile and valuable data-driven insights into vendor assessments.
- Risk report: Gives the organization an overview of risks, their impact, the mitigation steps taken, and their treatment.
These downloadable reports can be shared with stakeholders to accelerate compliance outcomes.
5. OneTrust
OneTrust offers dashboards and reports, including column and PDF reports that refresh every 30 minutes.
Key features:
- Custom dashboards: Organizations can build custom dashboards that provide visual summaries of assessments, processing activities, assets, and vendors. They can craft custom widgets and assemble them in a dashboard to highlight criteria most relevant to their organization's day-to-day operations and business needs. Users can examine data segments within a widget to see a list of included records.

- Insights dashboards: These provide highly customizable reporting and analytical capabilities across various product modules. The dashboards enable users to evaluate their organization's performance, with dynamic visualizations representing key metrics.
- Custom reports: Organizations can create reports using one of the pre-configured templates with module-specific fields. They can also create reports manually using the custom report template.
To sum up
While many organizations face challenges such as data silos, manual processes, and difficulties in integrating compliance reporting with existing systems, leveraging advanced tools can help streamline reporting.
To overcome these challenges and build a scalable, reliable, and audit-ready compliance framework, organizations should adopt solutions like Scrut. Scrut’s platform offers automation, robust integrations, and real-time monitoring, making compliance reporting more efficient and reducing the risk of errors and non-compliance.
Scrut’s compliance reporting solution is scalable for businesses of all sizes—whether you are a startup, a growth-stage company, or a mature enterprise. Unlike many compliance platforms that charge additional fees for custom workflows, new controls, and security policy customizations, Scrut allows you to customize workflows and controls at no extra cost. Schedule a demo to learn more.
Compliance reporting is the process of documenting and demonstrating that an organization follows regulatory requirements, industry standards, and internal policies. These reports help prove compliance to regulators, auditors, customers, and other stakeholders.
Compliance reporting helps organizations identify risks, prove regulatory adherence, and maintain transparency with stakeholders. It also supports audit readiness and helps prevent fines, operational disruptions, and reputational damage caused by non-compliance.
A typical compliance reporting process includes identifying reporting requirements, defining scope, collecting relevant data, analyzing compliance status, compiling reports, distributing them to stakeholders, and continuously updating reports as regulations change.
Common challenges include data silos across departments, manual spreadsheet-based processes, lack of real-time visibility into compliance status, and difficulty integrating compliance reporting with security tools. These issues often lead to delays and reporting errors.
Compliance automation tools streamline reporting by centralizing compliance data, automating evidence collection, and providing real-time dashboards and audit-ready reports. This reduces manual effort and improves accuracy across compliance workflows.




































